选择性催化还原技术(SCR)
浏览量:853
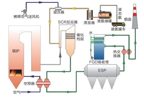
工艺说明SCR脱硝技术是指使用还原剂(尿素、氨水、液氨等)在合适的温度范围、在有氧条件下、在催化剂的作用下将NOx选择性的还原为无害的氮和水。工艺特点.脱硝效率高,在80%(可调).技术最成熟,应用最,在我国大型发电机组上得到广泛应用。.投
盐城诚达环保工程有限公司
热 线:13814380008 裴先生
13485249887 仇小姐
13401778090 仇先生
电 话:0515-88707171
传 真:0515-88707272
邮 箱:ycchengda@163.com
网 址:www.jscdhb.com
地 址:盐城市盐都区龙冈镇工业园区凤顺路3号
产品描述
工艺说明
SCR脱硝技术是指使用还原剂(尿素、氨水、液氨等)在合适的温度范围、在有氧条件下、在催化剂的作用下将NOx选择性的还原为无害的氮和水。
工艺特点
.脱硝效率高,在80%(可调)
.技术最成熟,应用最,在我国大型发电机组上得到广泛应用。
.投资较高,占地面积较大,运行控制要求高。
.压损高,对改造工程工作量大。
脱硝反应如下:

工艺流程图

上一篇:
选择性非催化还原技术(SNCR)
下一篇:
低氮燃烧技术

